By order
A user may want to see the details of a specific order that they have placed.
They can search for this order by its unique identifier, the orderUid
.
This identifier is returned when an order is placed and can be used to query the details of the order.
For brevity, the orderUid
is referred to as "Order ID" in the explorer, and is shortened to the first 8 characters of the orderUid
.
Fill-or-kill
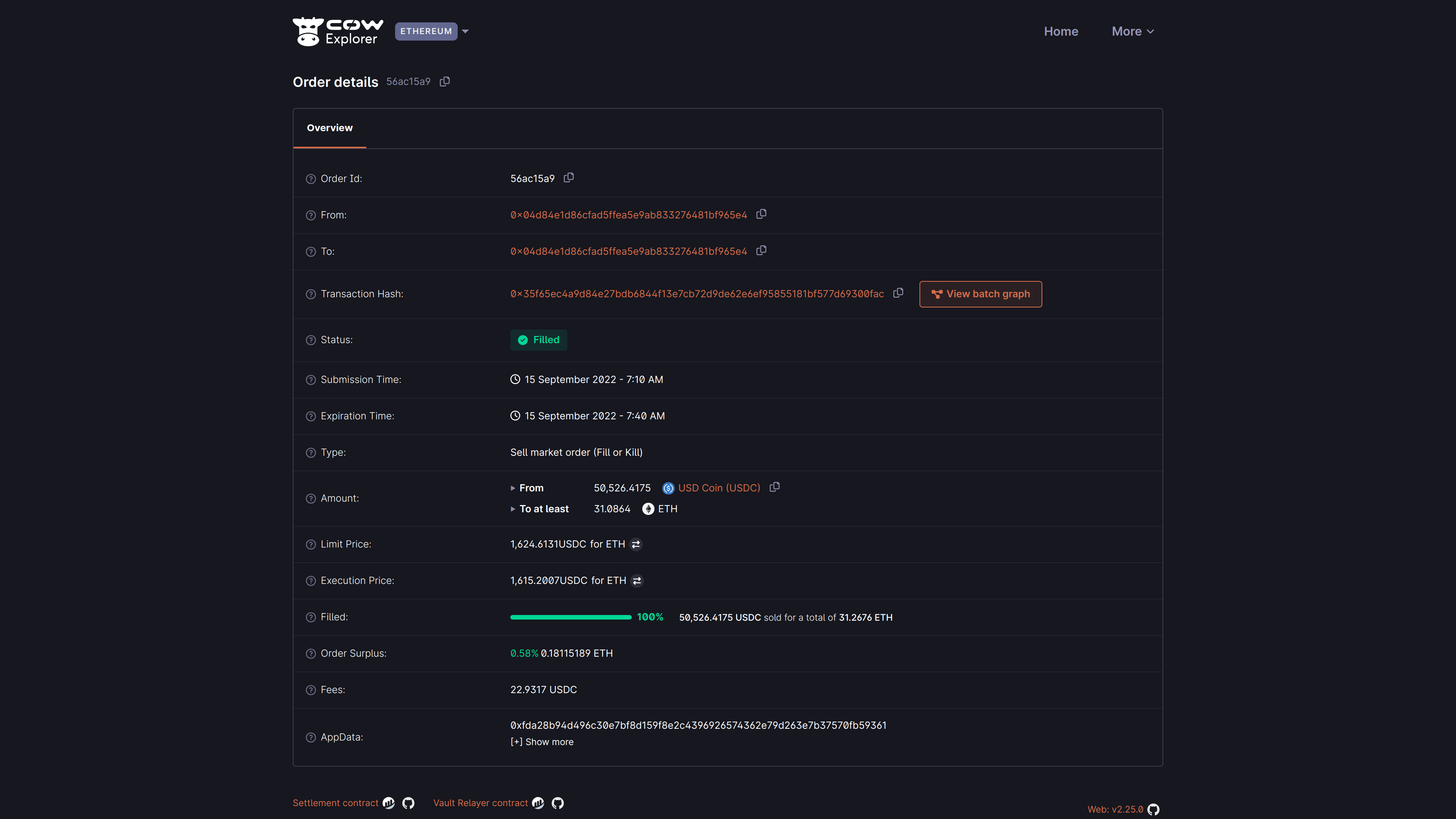
Below is a simple example of Order ID 56ac15a9
that has been filled:
Understanding order details
Field | Description |
---|---|
Order ID | The first 8 characters of the orderUid for the submitted order. |
From | The account address which signed the order. |
To | The account address which will/did receive the bought amount. |
Transaction hash | The on-chain settlement transaction for this order (only applicable when Status is Filled and not partially fillable). Can be viewed on Etherscan. |
Status | The order status is either Open , Filled , Expired , Cancelled , Partially Filled , or Pre-signing |
Submission time | The date and time at which the order was submitted. The timezone is based on the browser locale settings. |
Expiration time | The date and time at which an order will expire and effectively be cancelled. Depending on the type of order, it may have partial fills upon expiration. |
Type | CoW Protocol supports three types of orders - Market , Limit and Liquidity . May be further classed Fill or Kill or Partial execution . |
Amount | The total sell and buy amount for this order. Sell amount includes the fee. |
Limit price | The limit price is the price at which this order shall be (partially) filled, in combination with the specified slippage. The fee is already deducted from the sell amount. |
Execution price | The actual price at which this order has been matched and executed, after deducting fees from the amount sold. |
Order surplus | The (averaged) surplus for this order. This is the positive difference between the initial limit price and the actual (average) execution price. |
Filled | Indicates what percentage amount this order has been filled and the amount sold/bought. Amount sold includes the fee. |
Fees | The amount of fees paid for this order. This will show a progressive number for orders with partial fills. |
App Data | The AppData hash for this order. It can denote encoded metadata with info on the app, environment and more, although not all interfaces follow the same pattern. Show more will try to decode that information. |
Partially fillable
A more complex example may be a user who has placed a partially fillable order. This means that the user has expressed a swap intent for a certain amount of tokens, but the order may be filled in multiple batches. This can only be used with Limit orders.
By clicking the "View fills" button, the user can see the fills that have been executed for this order. Fills for the above example are shown below:
Here we can see that the order has been 100% filled, but in dozens of batches. For ease of analysis, an overview is shown providing:
- The total amount filled (in this case 100%)
- The average execution price (in this case 0.22134041 ANT for DAI)
- Total surplus (in this case 0.39% / 860.894 DAI)
- The limit price applied across all fills (in this case 0.22222222 ANT for DAI)
States
As CoW Explorer is meant to help users visualize their signed orders, a critical parameter to show is the state of the signed order. This parameter has the following status:
- Open (pending): State for a standing order. Orders in this state are being considered by the solvers. It is the entry state for all orders1, the default from the moment the order is placed. From here the order can transition to all other states.
- Filled: State for an executed/settled order. Orders in this state have been executed and the corresponding funds transferred to the target account. Orders in this state will have available a link to the corresponding Etherscan settlement transaction. This settlement transaction would contain your order's execution and any other orders that are part of the same batch.
- Expired: State for orders that have not been executed. Orders in this state have not been executed during the defined expiration time.
- Cancelled: State for orders that have been cancelled. Orders in this state have been cancelled as per user request.
- Partially-filled: State for orders that have been partially executed. Parts of the order have been executed and the corresponding funds transferred to the target account.
- Pre-signing: State for orders that are to be pre-signed. Commonly used for orders submitted from a Smart Contract wallet, such as the Safe wallet.
Footnotes
-
Except for pre-signed orders, where the first state is Pre-signing. ↩